InfluxDB Integration
The ilert InfluxDB Integration helps you to easily connect ilert with InfluxDB.
InfluxDB is an open-source time series database designed to handle high write and query loads, ideal for storing and analyzing time-stamped data such as metrics, events, and real-time analytics. It provides features like built-in time-stamping, data retention policies, and support for various data visualization tools, making it a popular choice for monitoring applications, IoT, and performance metrics.
In ilert: Create an InfluxDB alert source
Go to Alert sources --> Alert sources and click Create new alert source

Search for InfluxDB in the search field, click the InfluxDB tile, and click Next.

Give your alert source a name, optionally assign teams, and click Next.
Select an escalation policy by creating a new one or assigning an existing one.

Select your Alert grouping preference and click Continue setup. You may click Do not group alerts for now and change it later.

The next page shows additional settings, such as customer alert templates or notification priority. Click on Finish setup for now.
On the final page, an API key and/or webhook URL will be generated, which you will need later in this guide.

In InfluxDB: Add ilert Webhook as Notification Endpoint
On the sidebar, click Alerts.

Click Notification Endpoints -> Create.

Set HTTP as Destination and enter a Name.
Under HTTP Options, set HTTP Method to POST and enter the previously generated in ilert alert source URL into the URL.
Click Create Notification Endpoint to save.

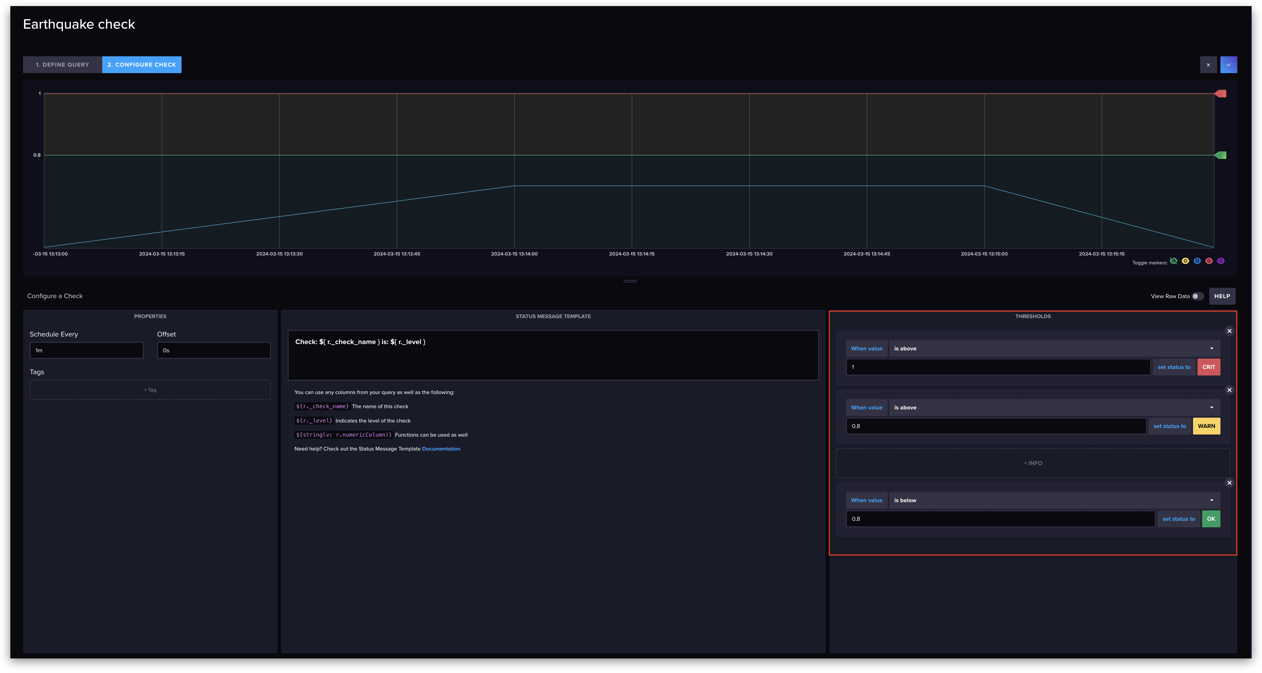
Navigate to Checks -> Create (this documentation uses threshold checks).

Set a Name for your check.
Now select a metric you want to create a check for.
Click on 2. Configure Check to set up the threshold.

Set up some thresholds.
We recommend that you create a threshold for setting the check status to 'OK' as it is necessary to resolve corresponding alerts in ilert.

Click on the blue tick in the top right corner to save the check.
Now navigate to Notification Rules -> Create.

Add the following Notification Rules:



Save the Notification Rule(s).
FAQ
Will alerts in ilert be resolved automatically?
Yes, if you created a threshold and a notification rule for the 'OK' status, corresponding alerts will be resolved automatically.
Last updated
Was this helpful?